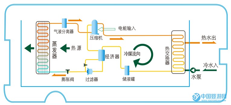
對于空調大家都不陌生,空調制冷時外面的主機會排出熱風;而嬰兒游泳館中使用的空氣能熱水器加熱水過程中排出的是冷風,二者的工作原理恰好相反。那么空氣能熱水器的具體工作流程什么樣的呢?
空氣能熱水器工作過程:進入蒸發器吸收熱量前狀態:低溫低壓的液體→通過蒸發器吸收空氣中的熱量(氣化)→制冷劑變成低溫低壓的氣體→通過壓縮機做功壓縮→變成高溫高壓氣體→經過換熱器跟水交換熱量→變成低溫高壓的液體→經過節流裝置節流→變成變成低溫低壓的液體→進入蒸發器重復循環該過程

常溫型熱泵熱水機工作原理圖

超低溫型熱水機組工作原理
系統結構原理圖:

循環式熱泵熱水機組系統原理圖

直熱循環式熱泵熱水機組系統原理圖

泳池、泡池、溫泉熱泵熱水機組系統原理圖

循環式水源熱泵熱水機組系統原理圖

直熱循環式水源熱泵熱水機組系統原理圖

空氣+水源熱泵熱水機組系統原理圖













